企业动态

当前位置:首页 > 企业动态
  • 危废填埋场垃圾渗滤液全量化处理项目

    危废填埋场垃圾渗滤液全量化处理项目

    一、垃圾渗滤液处理项目概述:1、垃圾渗滤液现状及处理难点:垃圾填埋场渗滤液水质复杂多变,有机物浓度高,营养元素比例失调,受季节降水量影响大,雨季降水多,渗滤液处理量较大,系统处理压力大,发生外溢会对当地水处理系统造成严重破坏;旱季则降水少,垃圾渗滤液氨氮浓度高且含有大量难降解发色...

    查看更多 2021-11-04 企业动态 724

  • 有色金属矿山采选废水处理方法汇总大全

    有色金属矿山采选废水处理方法汇总大全

    如何处理有色金属矿山废水?有色金属矿山开采产生的废水造成矿山环境破坏的主要因素是如何处理有色金属矿山选择的废水?今天迈源科技主编带大家一起学习有色矿山废水的来源及各种处理方法,希望能给大家在废水处理过程中提供一些帮助。一、有色金属矿山废水来源。选矿废水来源:1.采用湿式除尘排水法...

    查看更多 2021-11-04 企业动态 458

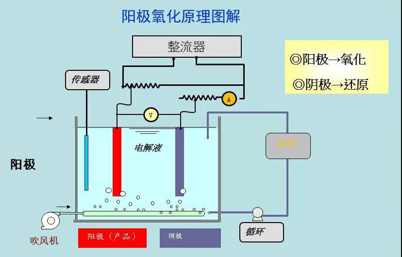
  • 阳极氧化废水MVR处理项目运营说明

    阳极氧化废水MVR处理项目运营说明

    如何处理阳极氧化废水?阳极氧化废水的处理方法有哪些?阳极氧化废水可以用MVR蒸发法处理吗?迈源科技主编回答,阳极氧化废水可以使用MVR蒸发处理1、阳极氧化废水的来源及特点。阳极氧化技术作为电镀行业表面处理中常见且主要的技术,一般常见于铝件等金属构件,为了具有更好的表面特性和光泽度...

    查看更多 2021-11-02 企业动态 641

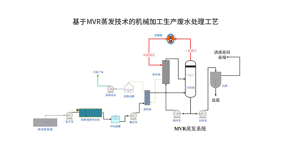
  • 机械生产加工废水MVR蒸发处理运营说明

    机械生产加工废水MVR蒸发处理运营说明

    机械加工生产废水处理如何零排放?迈源科技主编今天以我司交付的一机械加工生产企业废水零排放处理工程为组为案例,介绍MVR蒸发器如何进行机械加工生产废水零排放处理。1、机械加工生产废水水质特点:(1)机械加工行业涉及酸洗、切削、金属磷化、电池等行业,行业生产规模在迅速扩大,机械加工废...

    查看更多 2021-11-02 企业动态 491

  • 降膜蒸发器蒸发效率的影响因素有哪些?板式MVR蒸发器如何做到维持高效率运行?

    降膜蒸发器蒸发效率的影响因素有哪些?板式MVR蒸发器如何做到维持高效率运行?

    为什么行业内都说降膜蒸发器长期运行后蒸发效率会低?那么影响降膜蒸发器蒸发效率的因素有哪些?迈源科技主编带大家探究一下其中的原因。降膜蒸发器广泛应用于化工、轻工、食品加工、医药等行业的废水处理、污水处理中,降膜蒸发器具有传热系数高、压降小、传热温差损失小、对热敏物料不会引起降解、不...

    查看更多 2021-11-02 企业动态 622

  • MVR蒸发器处含氯高盐废水解决方案工艺说明

    MVR蒸发器处含氯高盐废水解决方案工艺说明

    含有氯离子的高盐废水可以用MVR蒸发结晶工艺回收吗?迈源科技主编,非常明确地告诉你:完全可以。在废水回收方面,可采用MVR蒸发器结晶技术回收废水中的氯化钠。该工艺可将废水中98%以上的氯离子回收,此技术可以大大降低氯离子的排放,控制工业废水对环境的污染,同时增加企业的经济效益。化...

    查看更多 2021-11-02 企业动态 945

  • 线路板废水MVR蒸发器技术原理分享

    线路板废水MVR蒸发器技术原理分享

    线路板加工污水有效处理是保证金属制品工业向节约、低能耗、优质发展的一个重要方向,对线路板加工污水应该怎么处理?迈源科技主编今天与您一起谈谈线材加工废水处理的一些方法。1、线路板污水的特性线加工污水是金属制品行业在深加工过程中产生的废水,金属产品生产过程中会产生大量成分复杂的废水,...

    查看更多 2021-10-26 企业动态 489

  • 铅锌冶炼废水MVR脱盐处理案例分享

    铅锌冶炼废水MVR脱盐处理案例分享

    铅锌冶炼废水脱盐、零排放工程可以实现废水零排放,提高企业经济效益,是较好的废水零排方式,迈源科技主编今天以铅锌冶炼废水为例,给大家介绍铅锌冶炼废水脱盐工艺。一、铅锌废水的特性。铅锌矿冶炼废水主要采用石灰(石)中和、石灰铁除砷、硫化除重金属等常规处理方法,出水为高盐、高硬度的废水,...

    查看更多 2021-10-25 企业动态 535

  • 什么情况下蒸发器选材需要考虑钛材?

    什么情况下蒸发器选材需要考虑钛材?

    钛材蒸发器的应用颇多,在蒸发系统、化工系统、化工设备、工业设备中钛材应用很多,为什么高盐废水蒸发处理多选用钛材呢?迈源科技小编今天和大家一探钛材在蒸发器领域的应用。一、钛材在蒸发器中的应用钛材及其合金性能优异、密度小、在海水和大多数酸、碱、盐介质中均有优良的抗腐蚀性能、氯离子对钛...

    查看更多 2021-10-09 企业动态 657

提交需求或反馈

Demand feedback